
簡單介紹
工業空調—風冷模塊式冷(熱)水機組以空氣為冷(熱)源,以水為供冷(熱)介質,作為冷(熱)源兼用型的一體化中央空調設備。機組把高可靠性、高效率、高度自動化等優點完美地結合在一起,是一種使用更方便、運行更可靠的空調主機。

工業空調—風冷模塊式冷(熱)機組基本配置
1、渦旋壓縮機
2、板式換熱器
3、風機電機
4、盤管
5、電氣控制元件等組成。
工業空調—風冷模塊式冷(熱)機組的主要特點
1、是以空氣為冷(熱)源,以水為供冷(熱)介質的中央空調機組,即冷凝器為翅片式換熱器,蒸發器為水氟換熱應用的換熱器,如套管、殼管及板式換熱器等。
2、作為冷熱源兼用型的一體化設備,風冷熱泵省卻了冷卻塔、冷卻水泵、鍋爐以及相應管道系統等多種輔件,系統結構簡單,安裝空間節省,維護管理方便而且節約能源,尤其適用于水源缺乏區域。
3、風冷熱泵機組通常是許多冬冷夏熱,既無供熱鍋爐,又無供熱熱網,或熱網供熱時間短、不穩定,要求全年空調的暖通工程設計中優先選用的有效補充。
4、其與風機盤管、空調箱等末端裝置所組成的集中、半集中式中央空調系統具有布置靈活、控制方式多樣等優點。
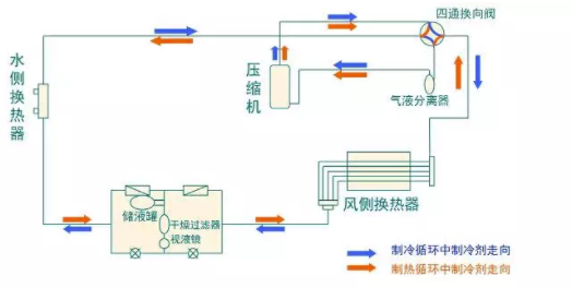
工業空調—風冷模塊式冷(熱)機組工作原理

制冷模式

制熱模式
制冷模式
制冷模式:壓縮機排出的制冷劑高溫氣體在風側換熱器中冷凝成液體,經節流裝置節流降壓,進入水側換熱器,吸收熱量蒸發后回到壓縮機,完成一個制冷循環;同時,從室內來的空調用水經過水側換熱器后被冷卻降溫。
制熱模式
制熱模式:壓縮機排出的制冷劑高溫氣體在水側換熱器中冷凝成液體,經節流裝置節流降壓,進入風側換熱器,吸收熱量蒸發后回到壓縮機,完成一個制熱循環;同時,從室內來的空調用水經過水側換熱器后被加熱升溫。
工業空調—風冷模塊冷熱水機組種類與臺數的選擇
一般來說,單機組名義制冷量小于116kw的場合,以選用渦旋壓縮機為主;單機容量在116kw~700kw的場合,以選用螺桿機為宜;單機容量在700kw~1054kw的場合,以選用螺桿機或離心機為宜;單機容量在1785kw以上的場合,應選擇離心機。
機組臺數的多少,應按工程規模的大小、空調負荷的變化而定。從調節靈活、利于節能的角度,臺數多些較好;從設備投資、占地面積和維護管理的角度,臺數少些較好。一般選2~8臺。對于雙壓縮機的模塊機,較多可以8臺并聯,即1臺主機、7臺子機;對于4壓縮機的模塊機,較多可以4臺并聯,即1臺主機、3臺子機。
工業空調—風冷模塊冷熱水機組安裝注意事項
1、必須安裝水過濾器,否則會引起的機組板換凍壞等故障。
2、機組運行前,需試運行將管路中的雜質去掉。
3、冬季下雪時,要將盤管上的積雪掃掉,以防損壞壓縮機。
4、除非特殊要求,一般情況機組不設內置水泵。
5、水流開關應安裝在靠近機組的出水管路中。
6、機組的過濾器需定時清洗。
7、當安裝多臺機器時,應確保足夠的吸氣空間以防短路循環。
8、機組托板底座上設有標準減振塑膠墊,以減少振顫及振動的傳遞。
9、冷暖型機組地面安裝時,機組應至少離地20cm,以便排水。






